Apache Superset
Apache Superset — современная платформа для анализа и визуализации данных. В этой статье описано, как создавать визуализации на основе данных, хранящихся в YDB.
Установка необходимых зависимостей
Для работы с YDB необходимо установить драйвер ydb-sqlalchemy.
Способ установки зависит от способа развёртывания Superset. Дополнительную информацию см. в официальной документации Superset.
Создание подключения к YDB
Подключение к YDB доступно в двух вариантах:
- Нативное подключение с помощью SQLAlchemy-драйвера (начиная с версии 5.0.0);
- Подключение с использованием сетевого протокола PostgreSQL.
Рекомендуется использовать нативное подключение, когда это возможно.
Нативное подключение с помощью SQLAlchemy-драйвера
Чтобы создать подключение к YDB из Apache Superset версии 5.0.0 и выше, выполните следующие шаги:
-
В верхнем меню Apache Superset наведите курсор на Settings и выберите в выпадающем списке пункт Database Connections.
-
Нажмите кнопку + DATABASE.
Откроется окно мастера Connect a database.
-
На первом шаге мастера выберите YDB из списка Supported databases. Если опция YDB недоступна, убедитесь, что установлены все необходимые компоненты.
-
На втором шаге мастера введите данные для подключения к YDB в следующие поля:
- Display Name — наименование соединения с YDB в Apache Superset;
- SQLAlchemy URI — строка вида
ydb://{host}:{port}/{database_name}, где host и port — соответствующие значения из эндпоинта кластера YDB, database_name — путь к базе данных.

-
Опционально, с помощью поля
Secure Extraна вкладкеAdvanced / Securityможно указать параметры аутентификации.Определите параметры следующим образом:
ПарольТокенСервисный аккаунт{ "credentials": { "username": "...", "password": "..." } }{ "credentials": { "token": "...", } }{ "credentials": { "service_account_json": { "id": "...", "service_account_id": "...", "created_at": "...", "key_algorithm": "...", "public_key": "...", "private_key": "..." } } } -
Нажмите кнопку CONNECT.
-
Нажмите кнопку FINISH, чтобы сохранить подключение.
Для дополнительной информации о возможностях конфигурации соединения обратитесь к разделу YDB официальной документации.
Подключение с использованием сетевого протокола PostgreSQL
Чтобы создать подключение к YDB из Apache Superset с использованием сетевого протокола PostgreSQL, выполните следующие шаги:
-
В верхнем меню Apache Superset наведите курсор на Settings и выберите в выпадающем списке пункт Database Connections.
-
Нажмите кнопку + DATABASE.
Откроется окно мастера Connect a database.
-
На первом шаге мастера нажмите кнопку PostgreSQL.
-
На втором шаге мастера введите данные для подключения к YDB в следующие поля:
- HOST — эндпоинт кластера YDB, к которому осуществляется подключение.
- PORT — порт эндпоинта YDB.
- DATABASE NAME — путь к базе данных в кластере YDB, к которой будут выполняться запросы.
- USERNAME — логин для подключения к базе данных YDB.
- PASSWORD — пароль для подключения к базе данных YDB.
- DISPLAY NAME — наименование соединения с YDB в Apache Superset.

-
Нажмите кнопку CONNECT.
-
Нажмите кнопку FINISH, чтобы сохранить подключение.
Создание набора данных (dataset)
Чтобы создать набор данных из таблицы YDB, выполните следующие шаги:
-
В верхнем меню Apache Superset наведите курсор на кнопку + и выберите в выпадающем списке пункт SQL query.
-
В выпадающем списке DATABASE выберите подключение к YDB.
-
Введите текст SQL-запроса в правой части страницы. Например,
SELECT * FROM <наименование_таблицы>.Совет
Если вы хотите создать набор данных из таблицы, которая расположена в поддиректории YDB, необходимо указать путь к таблице в самом наименовании таблицы. Например:
SELECT * FROM "<путь/к/таблице/наименование_таблицы>"; -
Нажмите кнопку RUN, чтобы проверить SQL-запрос.

-
Нажмите на стрелку рядом с кнопкой SAVE и выберите Save dataset в выпадающем списке.
Откроется диалоговое окно Save or Overwrite Dataset.
-
В открывшемся окне Save or Overwrite Dataset выберите Save as new, введите наименование набора данных и нажмите SAVE & EXPLORE.
После создания наборов данных вы можете использовать данные из YDB для создания диаграмм в Apache Superset. См. документацию Apache Superset.
Создание диаграммы
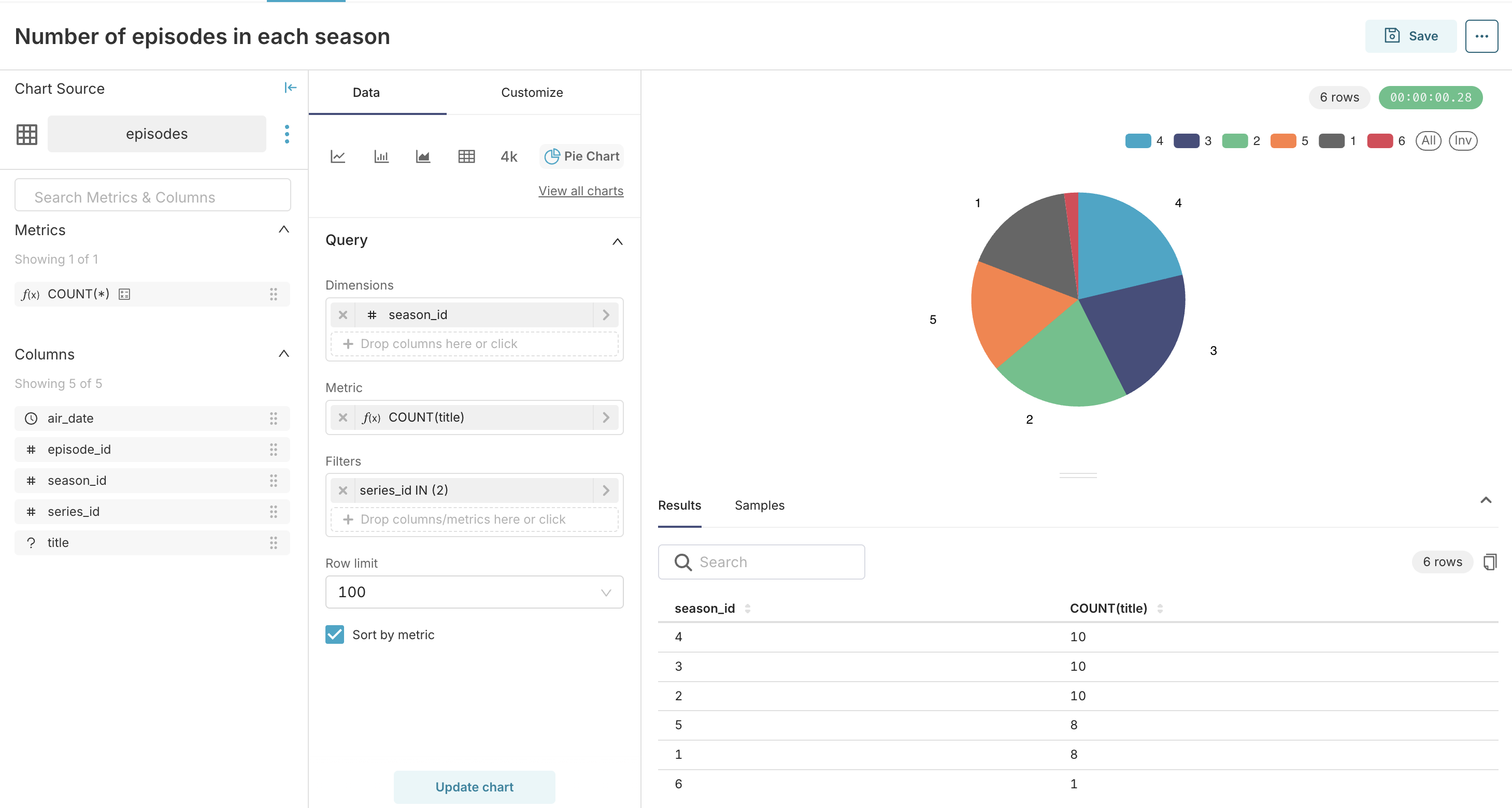
Теперь давайте создадим пример диаграммы с использованием набора данных из таблицы episodes, которая описана в Туториале по YQL.
Таблица episodes содержит следующие колонки:
- series_id;
- season_id;
- episode_id;
- title;
- air_date.
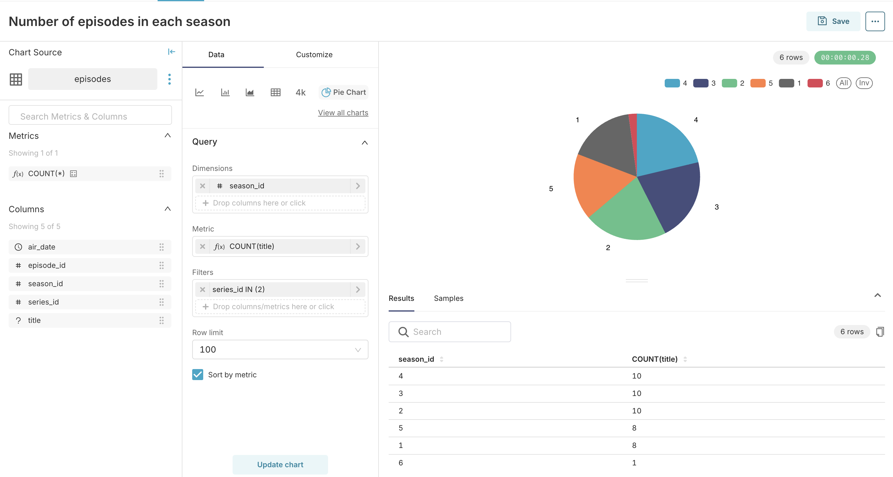
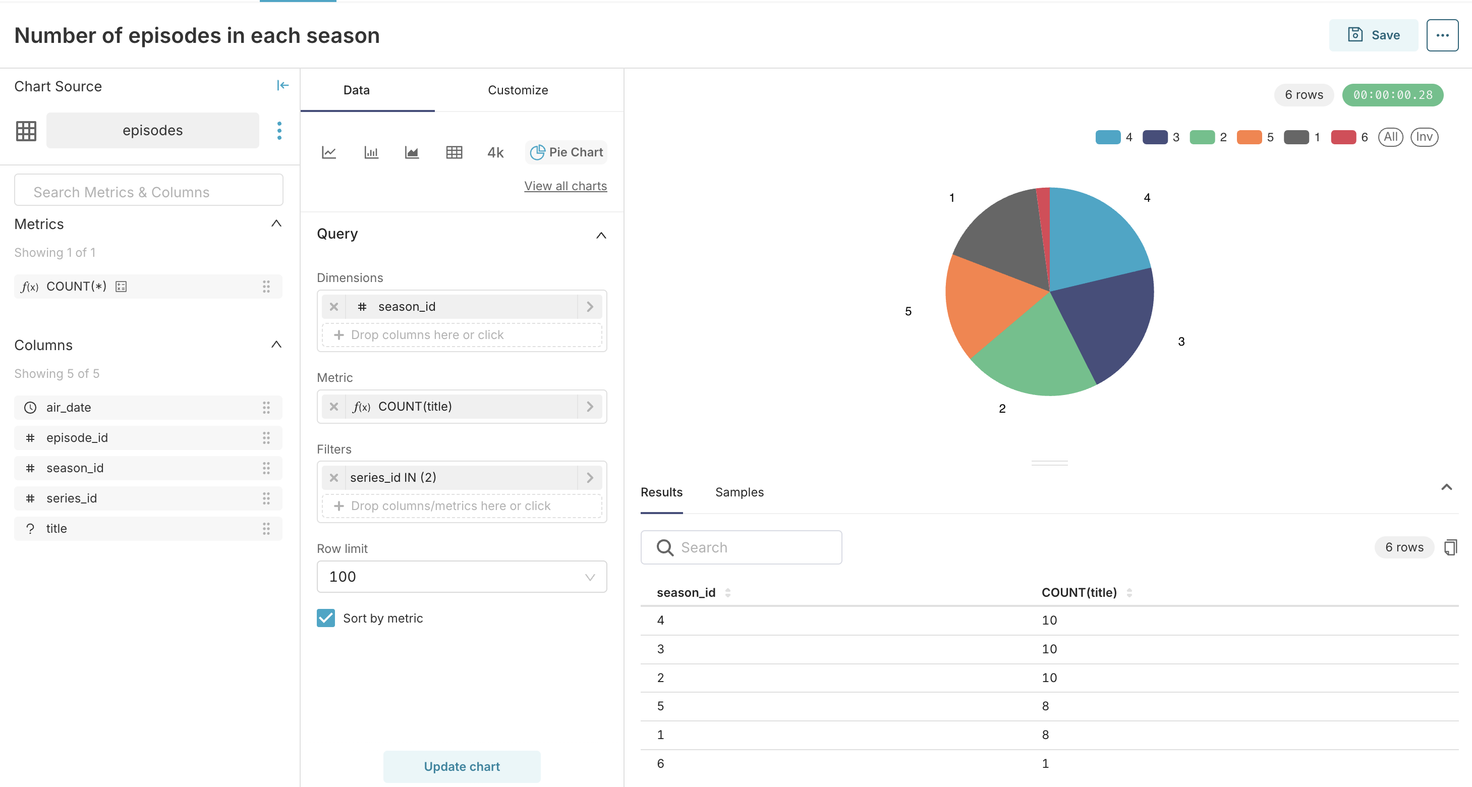
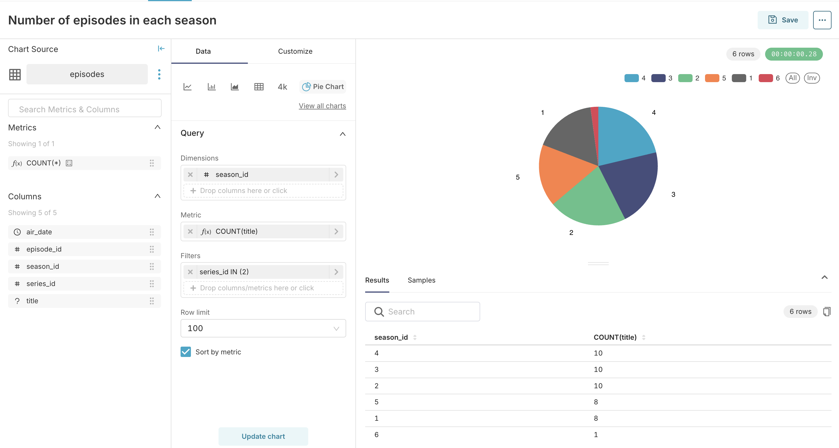
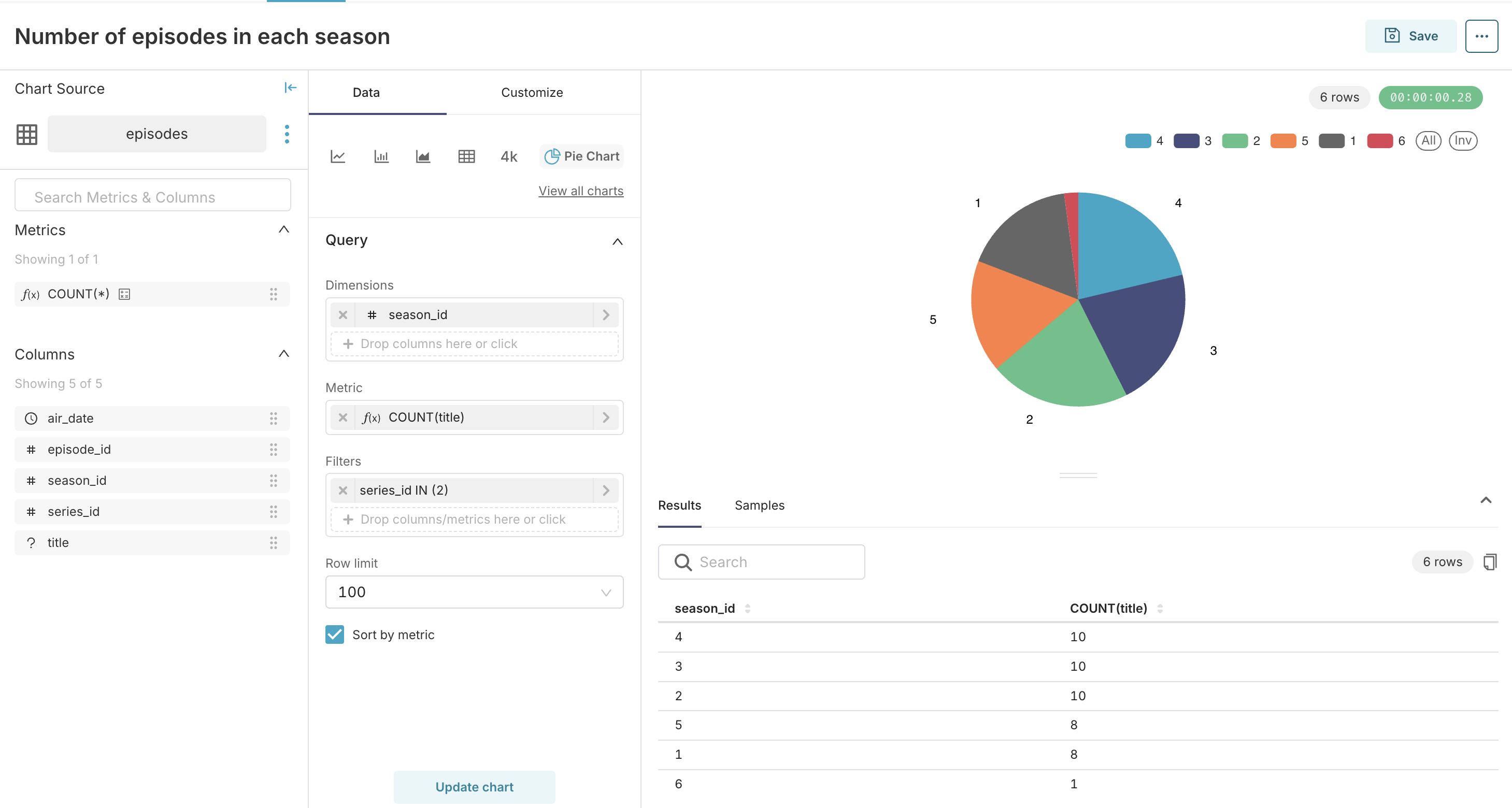
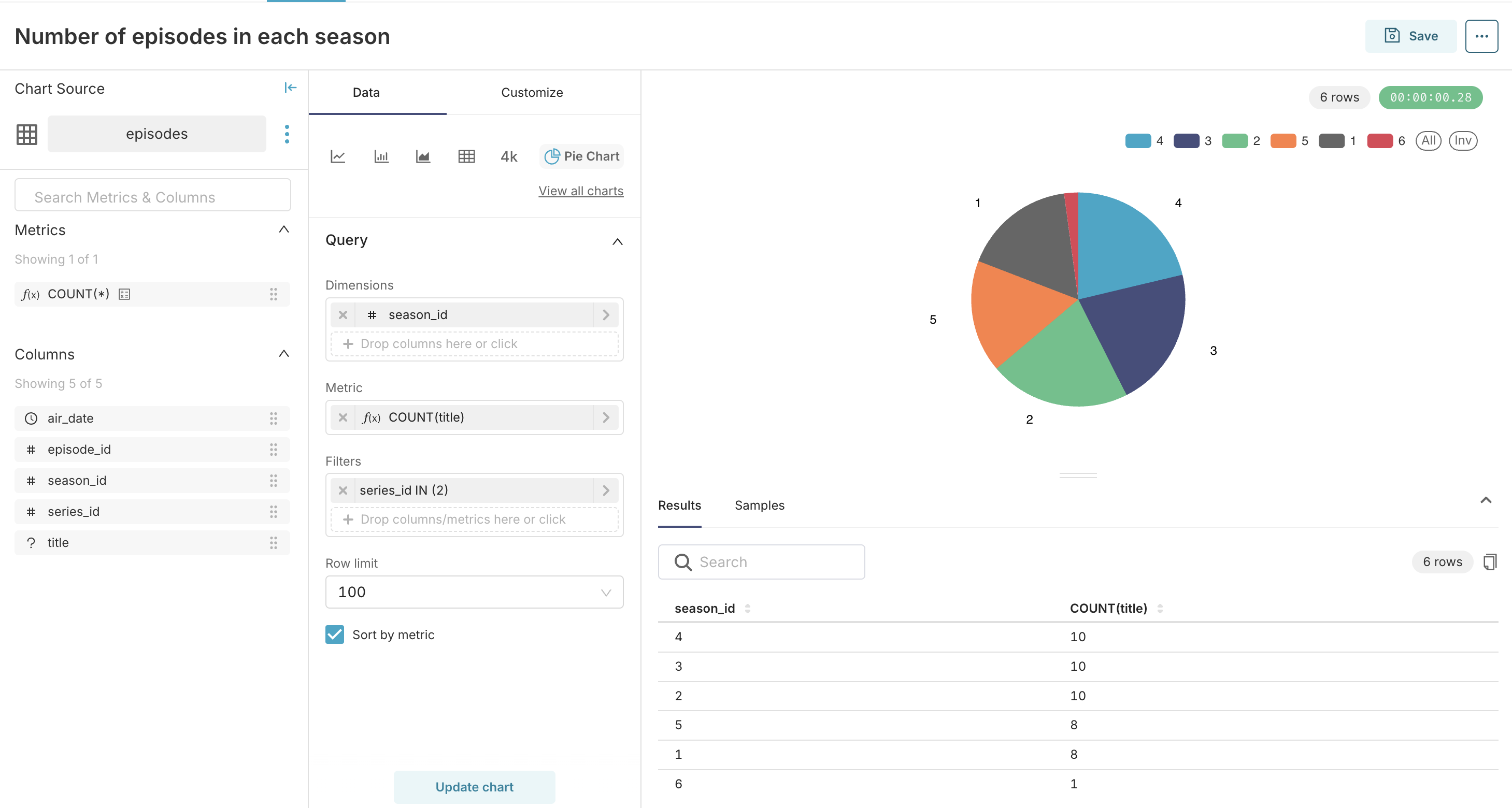
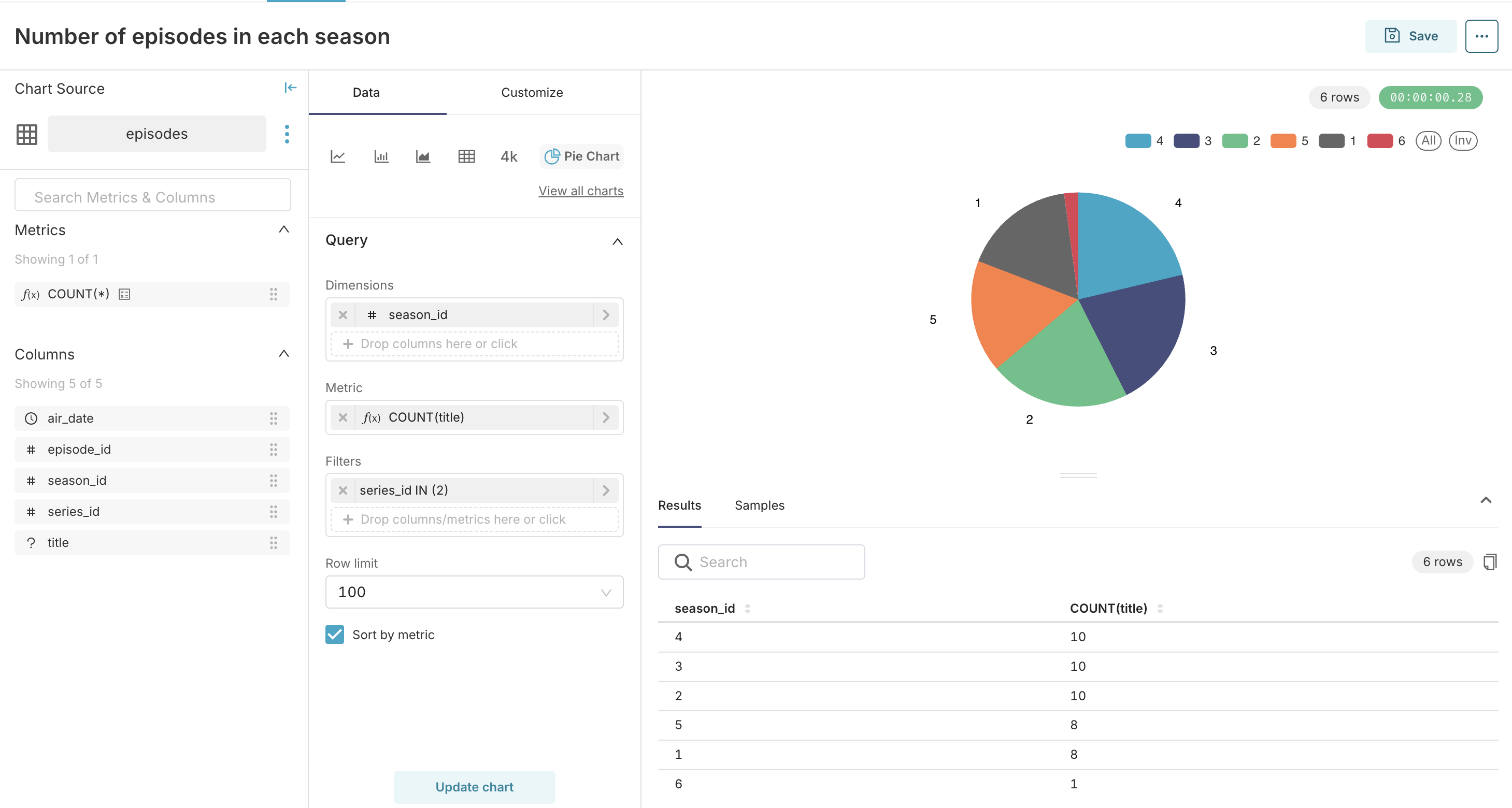
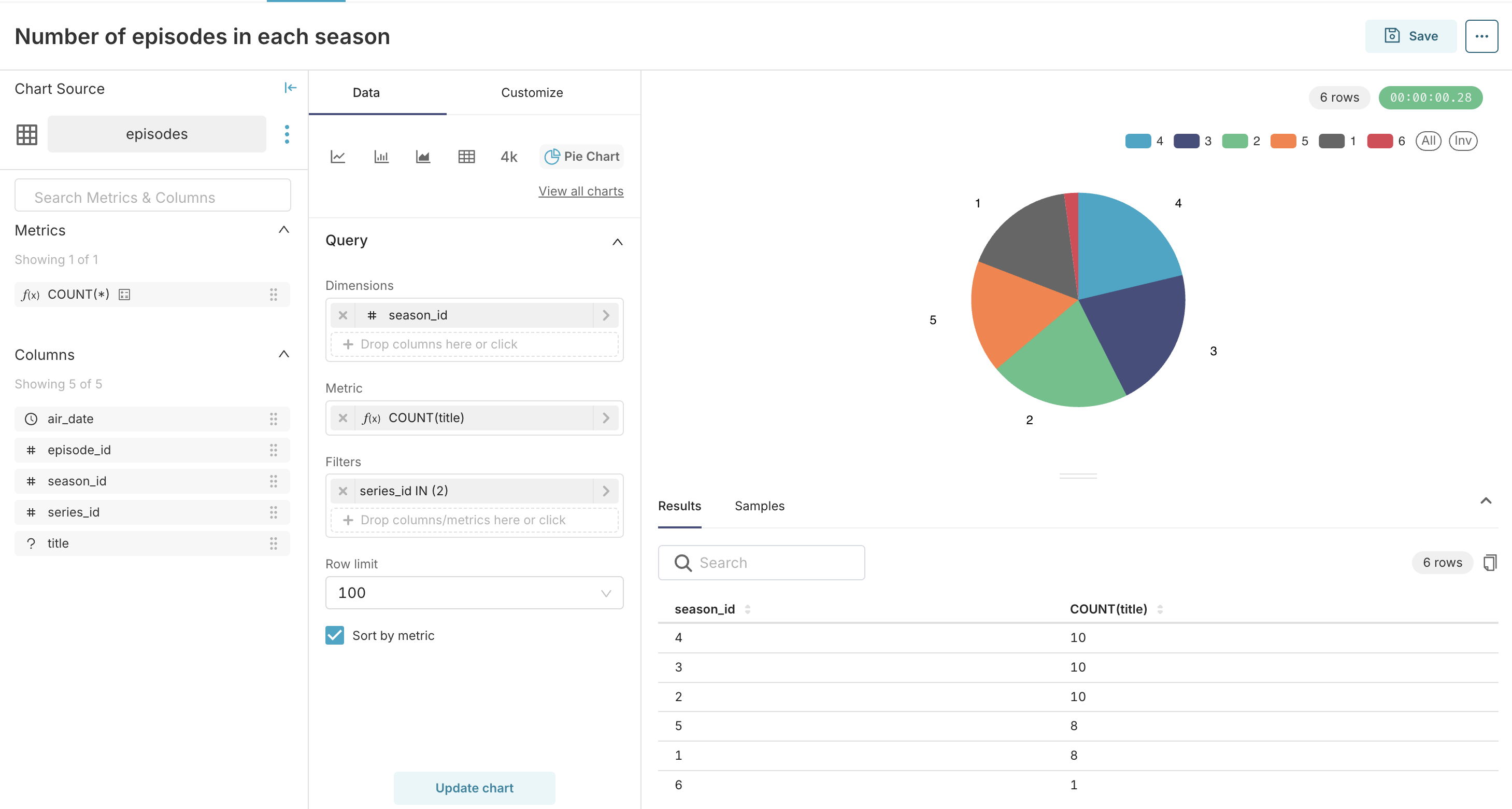
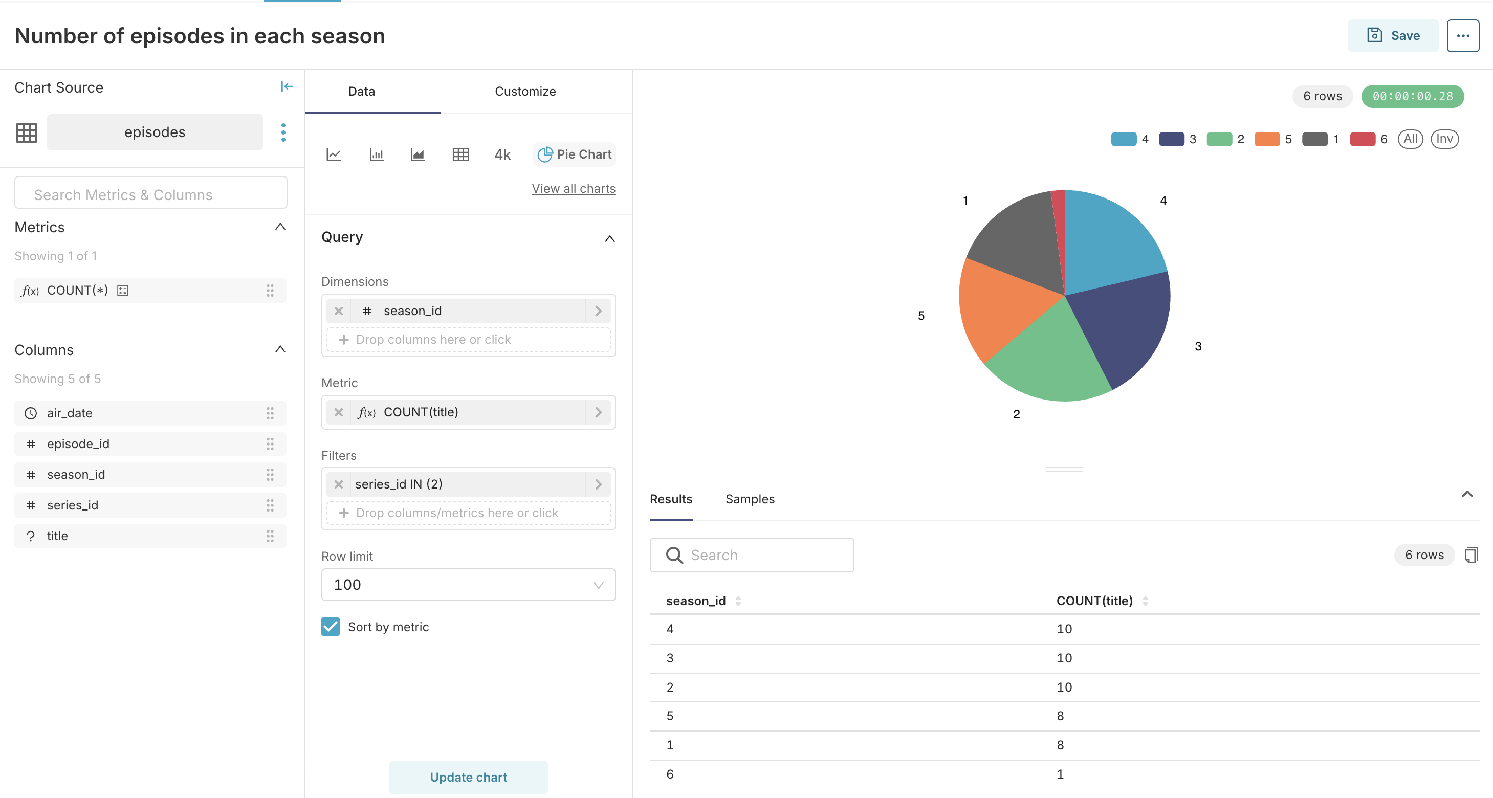
Предположим, что мы хотим построить круговую диаграмму, в которой бы было видно, сколько серий содержит каждый сезон сериала.
Чтобы создать диаграмму, выполните следующие шаги:
-
В верхнем меню Apache Superset наведите курсор на + и выберите в выпадающем списке пункт Chart.
-
В выпадающем списке Choose a dataset, выберите набор данных из таблицы
episodes. -
На панели Choose chart type, выберите тип диаграммы
Pie chart. -
Нажмите кнопку CREATE NEW CHART.
-
На панели Query настройте диаграмму:
- В выпадающем списке DIMENSIONS выберите колонку
season_id. - В поле METRIC введите функцию
COUNT(title). - В поле FILTERS введите фильтр
series_id in (2).
- В выпадающем списке DIMENSIONS выберите колонку
-
Нажмите кнопку CREATE CHART.
Круговая диаграмма появится на панели справа.

-
Нажмите кнопку SAVE.
Откроется диалоговое окно Save chart.
-
В открывшемся окне Save chart в поле CHART NAME введите наименование диаграммы.
-
Нажмите кнопку SAVE.